Foram encontradas 50 questões.
A variação do valor de pico de um sinal em função da tensão de outro sinal, de frequência mais baixa, caracteriza uma modulação
Provas
Observe o circuito a seguir.

Sabendo-se que a tensão de "zener" de Dz1 é 4 V, qual é a tensão sobre o resistor R2 do circuito apresentado acima?
Provas
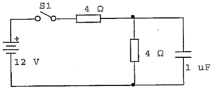
Analise o circuito a seguir.

No circuito acima, após fechar-se S1, qual será a tensão no capacitor quando o tempo tender a infinito?
Provas
Analise a figura a seguir.

Sabendo-se que o amperímetro (A) da figura acima está na escala de 0 a 1000 mA e tem uma resistência interna de 1\( Ω \), que valor de corrente i será apresentado em seu mostrador?
Provas
Num contador RIPPLE assíncrono, de módulo 16, deve-se ter
Provas
Analise a representação a seguir.

Qual é a potência dissipada em R3 no circuito representado acima?
Provas
A tensão máxima normalmente encontrada em um determinado circuito é 120 V. Neste caso, a melhor escala para uma medida segura e eficiente deve ter um alcance de 0 a
Provas
Quando um sinal modulado em amplitude AM-DSB apresenta um índice de modulação igual a 1 (um),
Provas
Os circuitos integrados da série 74 pertencem a qual família de circuitos lógicos?
Provas
Assinale a opção que completa corretamente as lacunas da sentença abaixo.
O voltímetro é um instrumento usado para medição de , devendo, idealmente, possuir .
Provas
Caderno Container